Drag and drop

New drag and drop interface to design a dashboard.

Time locking

Use the same time period for all reports in your dashboard

Full screen view

Hide the controls and report selection to utilise the full screen for your dashboards

Auto-arrange

Auto arrange reports in dashboard to perfectly fit added reports

New Dashboard Designer

NEOpoint allows you to create your own layout of charts and tables using the easy to use drag and drop interface. You can also save your layout with pre-selected reports as a dashboard.

Start with creating a dashboard/folder in dashboards by right-click 'add' on the left hand side. Then, add as many reports you want and arrange them using auto or yourself and then save your layout.

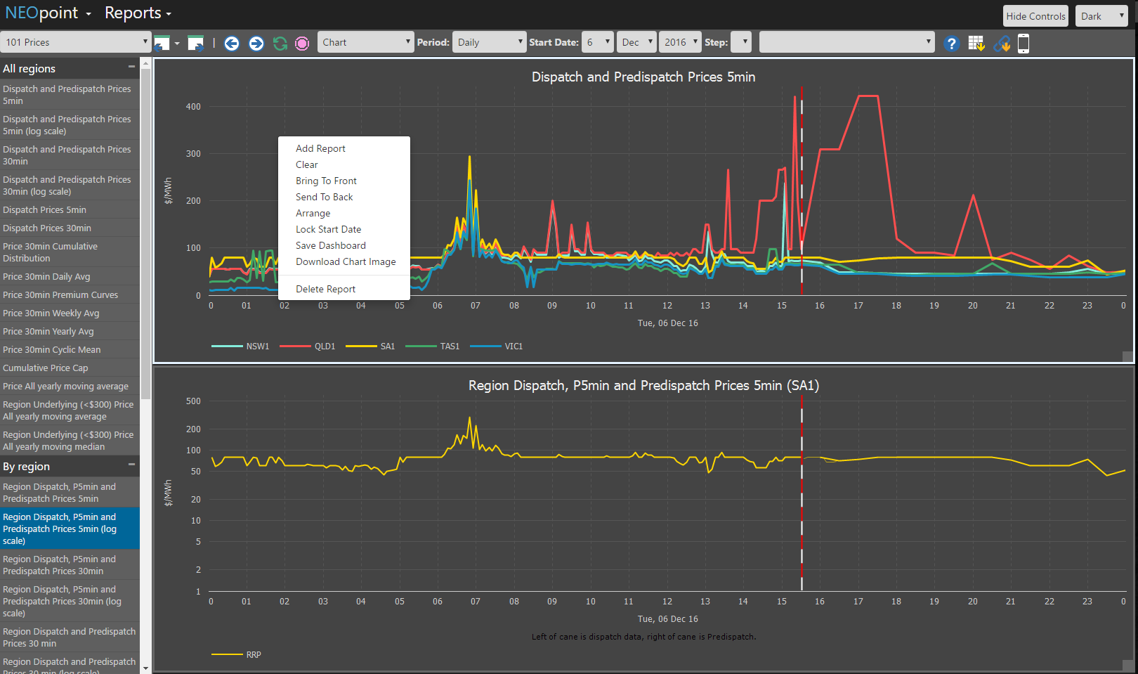
New context menu

Right-click on a report to see menu with options related to the selected report

  • Add report - Add a new report to the selected dashboard
  • Clear - Clear the selected report pane
  • Bring To Front - Bring the selected pane to front
  • Send To Back - Send the selected pane to back
  • Arrange - Auto arrange the panes (currently only supports up to 4 panes)
  • Lock Start Date - Lock the start date across the reports in a dashboard
  • Save Dashbaord - Save the changes to the dashboard
  • Save as HTML - Saves the dashboard as a standalone HTML file
  • Download Chart Image - Download the report chart image to disk
  • Delete Report - Delete the selected pane report

Fullscreen view

You can click on 'Hide Controls' on top bar now to hide the toolbar and left report selection to have more space for the dashboard. Ideal for screens in foyers, trading rooms, etc.

Using the "Save as HTML" feature you can create an HTML file that can be saved to your hard drive or emailed to anyone. When the file is double clicked it will run as a standalone dashboard making it an easy way to create and store your own private dashboards that can be run from any computer with an internet connection. These dashboards can also be simply incorporated into any other web site such as a company's public web site. The way NEOpoint is designed it can handle 100's of simultaneous requests with no extra loading on database servers and uses minimal bandwidth so data costs are low and there is no significant network impact.